
Es gibt unzählige Industrieanwendungen, in denen auf vielfältige Weise Energie benötigt wird: zur Produktion von Wärme oder Kälte, für die Bereitstellung von Druckluft oder flüssigen Medien, zur Erzeugung und zum Einsatz technischer Gase und vieles mehr. Die meisten Industrieanwendungen vereinen allerdings eines: Sie liefern in irgendeiner Form Messdaten. Solche Zahlen und Werte – gegebenenfalls verknüpft mit weiteren Informationen (etwa zu Produktionsprozessen) – liefern den Schlüssel für ein durchgängiges Energiemonitoring mit zahlreichen Möglichkeiten zur Analyse. Je granularer die Messdaten vorliegen, desto mehr wertvolle Informationen lassen sich hieraus ableiten, um entscheidende Potenziale für nachhaltige Energieeinsparungen zu heben.

Mehrkosten und aufwendige Implementierung
Voraussetzung ist ein gleichermaßen modulares wie variabel einsetzbares System als zentrale Schnittstelle, über das Daten aufgenommen, zusammengeführt, weiterverarbeitet und flexibel analysiert werden können, um gezielte Maßnahmen für Kosteneinsparungen einzuleiten. Viele Systeme für ein Energiemonitoring sind jedoch oft in der Handhabung zu unflexibel, überdies hinsichtlich der Schnittstellen zu verschiedenen Sensorlösungen als Datenlieferanten nur mit hohem Aufwand zu implementieren und führen – ganz abgesehen von hohen Initialinvestitionen – beispielsweise durch Software-Lizenzgebühren, Cloud-Anbindungen oder Wartungsverträge zu regelmäßigen Mehrkosten.
Gateways als herstellerunabhängige Plattform
IPF Electronic geht beim Energiemonitoring einen völlig anderen Weg. Der Anbieter setzt im Sinne einer soliden Kalkulation bewusst auf ein System, das auf Open Source Software und einer herstellerunabhängigen Plattform basiert, die nach der Implementierung keinerlei Mehr- oder Zusatzkosten verursacht. Zudem stellt es eine hohe Kompatibilität zu allen derzeit im Markt verfügbaren Hardware- und IT-Systemen sicher.
Einfach, flexibel und wirtschaftlich
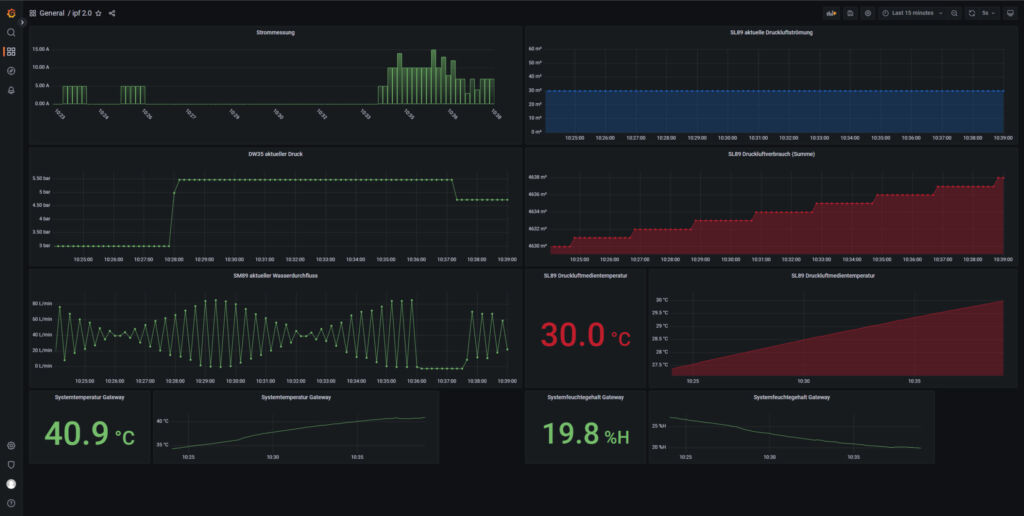
Zentrale Komponente der Neuheit ist das leistungsstarke IIoT-Gateway BY000002 mit ARM-Prozessor. Sowohl das leicht einzurichtende Betriebssystem als auch der Webclient zum Verarbeiten, Bereitstellen und Visualisieren der Messdaten über ein Dashboard befinden sich als Open Source Lösungen bereits ‚onboard‘.
Zu den herausragenden Eigenschaften des Gateways für das Erfassen von Energieströmen zählen eine hohe Einsatzflexibilität und Skalierbarkeit: Ohne aufwendige Umbauten erlaubt es das kontinuierliche Monitoring einzelner Anlagen, etwa durch eine Anbindung an die Steuerung, oder lässt sich als vernetzte fabrikweite und bei Bedarf jederzeit erweiterbare Lösung implementieren.

Hohe Konnektivität, einfache Netzwerkintegration
Bis zu sechs digitale und vier analoge Sensoren sind direkt an ein IIoT-Gateway anschließbar. Alternativ hierzu besteht die Option, Sensoren z.B. über Modbus (32 Geräte via Modbus RTU / 200 Geräte via Modbus TCP) anzubinden. Mit dem Modul AB000003 ist das Gateway außerdem zur Erfassung von bis zu acht zusätzlichen analogen Eingangssignalen erweiterbar. Des Weiteren stellt das Gerät Schnittstellen bereit wie 100MbE / GbE, CAN, RS485 sowie USB2.0 Host und USB2.0 Device.
Verbräuche transparent gestalten und Kosten senken
Volatile Energiepreise auf anhaltend hohem Niveau werden viele Unternehmen vermutlich in den nächsten Jahren weiterhin beschäftigen. Eine höhere Transparenz der Verbräuche ist eine wesentliche Voraussetzung, um spürbare Einsparungen in diesem Bereich zu erzielen. Die offene, einfach zu implementierende und jederzeit skalierbare Lösung von IPF Electronic für ein effektives individuelles Energiemonitoring kann hier vielfältige Impulse für nachhaltige Kostensenkungen geben.
Gleichermaßen vielseitig wie flexibel präsentiert sich das Gateway auch mit Blick auf die Integration in das firmeninterne Netzwerk durch die Unterstützung zahlreicher Protokolle: Modbus, CAN, Cloud of Things, OPC U/A, DB/SQL und MQTT. Die kontinuierlich ermittelten Daten und Messwerte werden im großen internen Ringspeicher des Gateways oder via USB2.0 Device-Schnittstelle auf ein externes Speichermedium abgelegt. Die Messwerte lassen sich aber auch auf einen lokalen Server übertragen oder über eine sichere VPN-Verbindung in einer Cloud speichern.
Vielseitiges leistungsfähiges Dashboard
Die anschauliche Visualisierung aller Messwerte auf einem PC oder mobilen Endgerät übernimmt das übersichtliche Dashboard. Hier setzt IPF Electronic ebenfalls auf eine plattformübergreifende Open Source Anwendung (Grafana) zur grafischen Darstellung von Daten aus verschiedensten Quellen. Das interaktive, individuell konfigurierbare sowie leistungsfähige Dashboard bietet vielfältige Optionen zur Datenvisualisierung wie Tachometer-, Säulen- oder Kurven-Diagramme, Heatmaps, Histogramme etc.

















